De pagina met chauffeursdetails (Overzicht > Chauffeur > Chauffeursnaam) biedt een gecentraliseerd overzicht van chauffeursgegevens binnen het Samsara dashboard. Het bevat een chauffeursamenvatting en speciale tabbladen voor Chauffeurprestatie, Live weergave en Details. Dit biedt wagenparkbeheerders en operationele teams een efficiënte manier om toegang te krijgen tot en inzichten van chauffeurs te beheren.
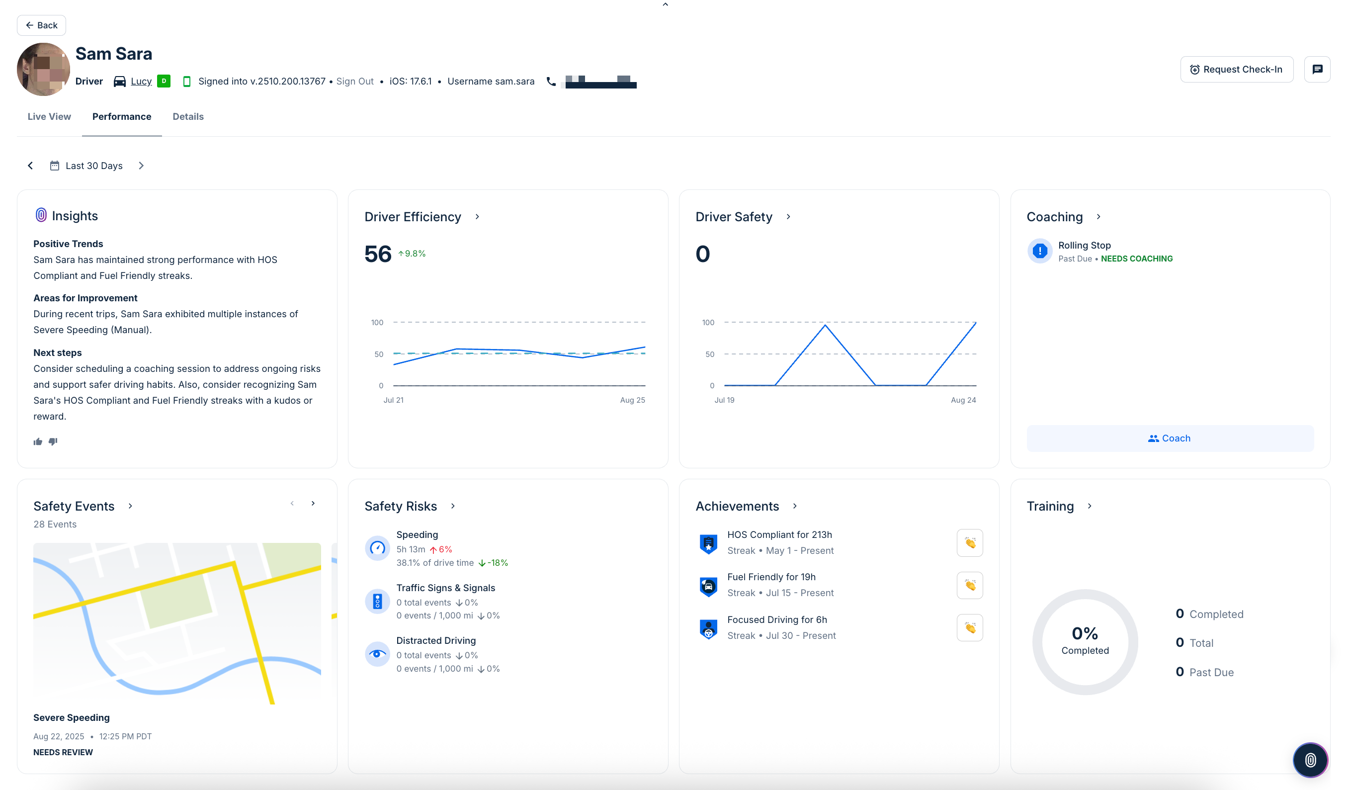
Onder de chauffeurkop kunt u de chauffeurprestatie zien. Deze pagina benadrukt belangrijke statistieken over rijprestaties als tegels. Tegels verschijnen alleen wanneer relevante gegevens of gebeurtenissen beschikbaar zijn.
-
Inzichten: Vat de chauffeurprestatie samen over de geselecteerde periode, met nadruk op opmerkelijke patronen, vergelijkende ranglijsten en gebieden die mogelijk aandacht vereisen.
-
Ecorijden: Toont een score die weergeeft hoe efficiënt de chauffeur het voertuig bestuurt. Trends worden in de loop van de tijd weergegeven, met procentuele veranderingen die verbeteringen of achteruitgangen benadrukken. U kunt ook op deze tegel klikken om naar de Efficiëntierapport voor chauffeurs details te springen.
-
Chauffeursveiligheid: Volgt de veiligheidsscore van de chauffeur, inclusief veranderingen over dagen of weken. Deze kaart benadrukt onveilige gedragingen en hun impact op de algehele veiligheidsscore. U kunt ook op deze tegel klikken om View the Safety Report for a driver or vehicle.
-
Coaching: Toont of coachingsessies zijn gepland of nodig zijn voor de chauffeur, gebaseerd op recent gedrag of gemarkeerde risico's. Klik op eventuele gebeurtenissen die coaching vereisen om een coachingsessie te starten. Als er geen sessies zijn gepland, bevestigt de tegel die status.
-
Veiligheidsgebeurtenissen: Lijst van geregistreerde veiligheidsgebeurtenissen, zoals hard remmen, botsingen of andere opmerkelijke incidenten. Klik op alle gebeurtenissen die vereisen controle om de details van de gebeurtenis te bekijken.
-
Veiligheidsrisico's: Verdeelt risicovolle rijgedragingen in categorieën zoals snelheidsovertredingen, verkeerslicht overtredingen en afgeleid rijden. Elke metriek omvat de bestede tijd of het aantal gebeurtenissen, met vermelde procentuele veranderingen. Voor meer informatie, zie de Rapporten over risicofactoren voor veiligheid.
-
Prestaties: Benadrukt succesreeksen en mijlpalen behaald door de chauffeur, zoals opeenvolgende veilige dagen of andere prestaties. Als er geen worden bereikt, vermeldt de kaart
Geen succesreeksenofGeen mijlpalen.
Het tabblad Live weergave toont de real-time locatie en status van de chauffeur, inclusief Activiteitengeschiedenis en Kaart (afgelopen 24 uur), routestatus, plus snelle links naar Diensturen en Chauffeursactiviteitrapporten.
Vanaf deze pagina kunt u ook de volgende acties uitvoeren:
-
Chauffeursberichten: Klik op het
pictogram om een bericht naar de chauffeur te sturen via de Samsara Driver App.
-
Check-in aanvragen: (Beschikbaar voor klanten die deelnemen aan de Worker Safety bèta) In situaties waarin de veiligheid van de chauffeur een zorg is, kunt u de chauffeur vragen om in te checken met behulp van de Samsara Driver App. De chauffeur kan reageren met een snelle of SOS verzenden en beheerders op de hoogte stellen. U kunt de status van het verzoek volgen vanuit het chauffeur-activiteitengedeelte. Voor meer informatie over functies voor de veiligheid van werknemers, zie de Worker Safety Bèta.
De kop van het chauffeursoverzicht biedt basisinformatie over een chauffeur. In het chauffeursoverzicht kunt u de profielfoto van de chauffeur zien, indien gedefinieerd in het chauffeursprofiel, geassocieerde labels en toegewezen voertuig. U kunt ook details bekijken over de Samsara Driver chauffeursapp waarin de gebruiker is ingelogd, inclusief de app-versie, het besturingssysteem van het apparaat en de gebruikersnaam.
Om aanvullende details te bekijken die bij het chauffeurprofiel horen, klik op het tabblad Details.
-
Instellingen: Bekijk alle chauffeurinformatie (naam, telefoonnummer, rijbewijsnummer en uitgevende staat), Compliance (ELD-startuur), Inloggegevens (wagenpark-ID en gebruikersnaam), Terminal- en Vervoerderinformatie (adres van de thuisbasis en tijdzone), en een Geavanceerd gebied (status van het chauffeurs-ID-token). Om de gegevens van de chauffeur te wijzigen, klik op Instellingen bewerken.
-
Records: Bekijk chauffeursrecords zoals rijbewijzen, documenten voor drugs- en alcoholtests voorafgaand aan indiensttreding en bekeuringen. Hier kunt u ook kwalificaties beheren (bèta) en nieuwe kwalificaties toevoegen.

Opmerkingen
0 opmerkingen
Artikel is gesloten voor opmerkingen.