La page de détails du conducteur (Aperçu > Conducteur > Nom du Conducteur) offre une vue centralisée des données du conducteur au sein du tableau de bord Samsara. Elle inclut un résumé du conducteur et des onglets dédiés à la performance du conducteur, à la vue en direct et aux détails. Cela offre aux gestionnaires de flotte et aux équipes opérationnelles un moyen efficace d'accéder aux informations sur les conducteurs et de les gérer.
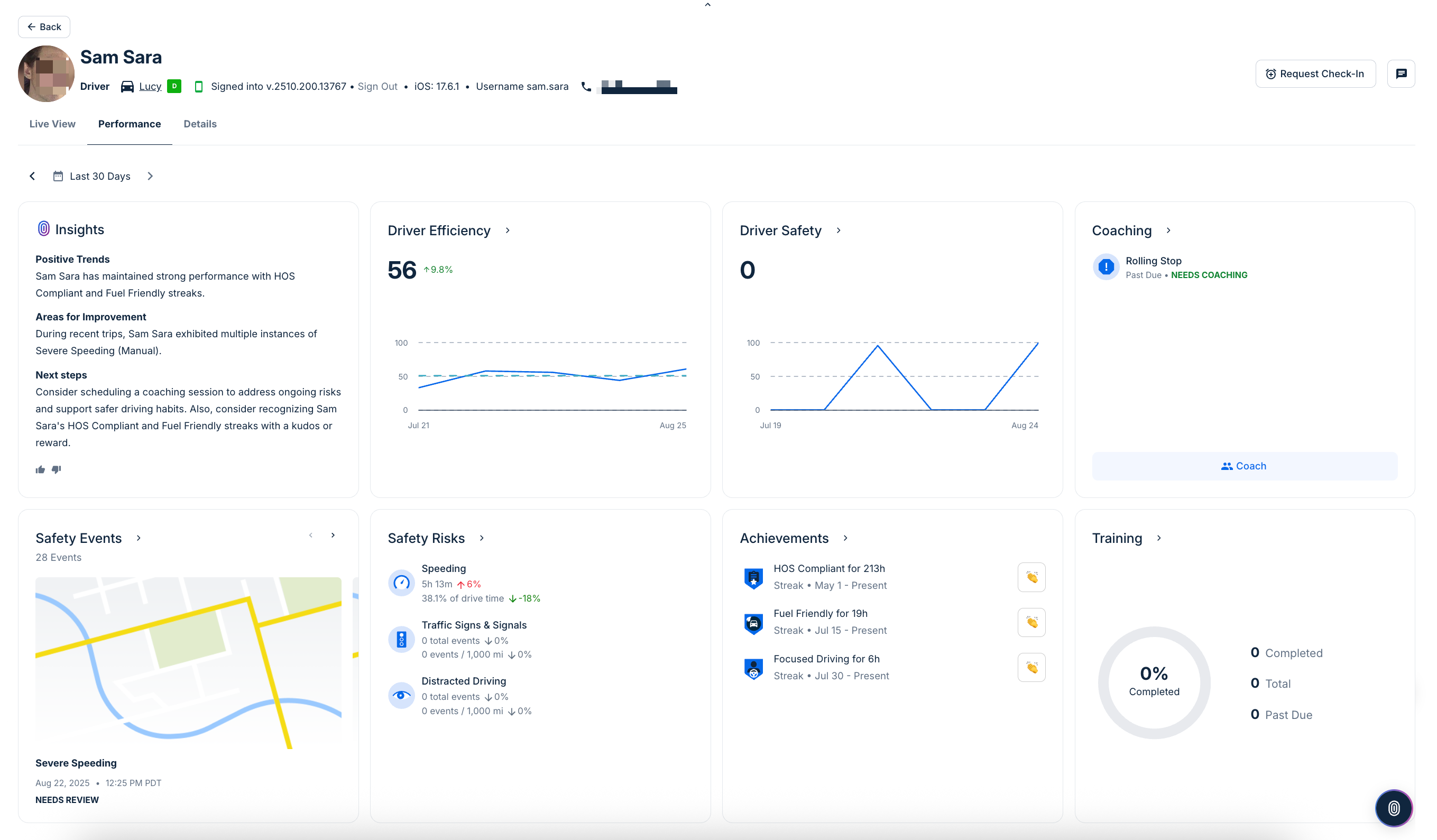
Sous l'en-tête du conducteur, vous pouvez voir la performance du conducteur. Cette page met en évidence les statistiques clés de performance de conduite sous forme de tuiles. Les tuiles n'apparaissent que lorsque des données ou événements pertinents sont disponibles.
-
Aperçus : Résume la performance du conducteur sur la période sélectionnée, en mettant en évidence les tendances notables, les classements comparatifs et les domaines qui peuvent nécessiter une attention particulière.
-
Efficacité : Affiche un score reflétant l'efficacité avec laquelle le conducteur utilise le véhicule. Les tendances sont montrées au fil du temps, avec des changements en pourcentage soulignant les améliorations ou les déclins. Vous pouvez également cliquer sur cette tuile pour voir plus de Rapport d'efficacité du conducteur détails.
-
Sécurité du conducteur : Suit le score de sécurité du conducteur, y compris les changements au fil des jours ou des semaines. Cette carte met l'accent sur les comportements dangereux et leur impact sur la note de sécurité globale. Vous pouvez également cliquer sur cette tuile pour Afficher le rapport de sécurité d'un conducteur ou d'un véhicule voir plus de détails.
-
Accompagnement : Indique si des sessions d'accompagnement sont planifiées ou nécessaires pour le conducteur, en fonction des comportements récents ou des risques signalés. Cliquez sur tout événement nécessitant un accompagnement pour commencer une session d'accompagnement. Si aucune session n'est planifiée, la tuile confirme ce statut.
-
Événements de sécurité : Liste des événements de sécurité enregistrés, tels que les freinages brusques, les collisions ou d'autres incidents notables. Cliquer sur tout événement nécessitant une vérification pour examiner les détails de l'événement.
-
Risques de sécurité : Décompose les comportements de conduite risqués en catégories telles que les excès de vitesse, les infractions aux signaux de circulation et la conduite inattentive. Chaque métrique inclut le temps passé ou le nombre d'événements, avec les changements en pourcentage notés. Pour plus de détails, voir le Rapports sur les facteurs de risque en matière de sécurité.
-
Réalisations : Met en avant les séries positives et les jalons atteints par le conducteur, tels que des jours consécutifs sans incident ou d'autres accomplissements. Si aucun n'est atteint, la carte indique
Pas de séries positivesouPas de jalons.
L'onglet Vue en direct affiche l'emplacement et le statut du conducteur en temps réel, y compris l'historique des activités et la carte (dernières 24 heures), le statut de l'itinéraire, ainsi que des liens rapides vers les heures de service et les rapports d'activité du conducteur.
Depuis cette page, vous pouvez également effectuer les actions suivantes :
-
Messages au conducteur : Cliquer sur l'icône
pour envoyer un message au conducteur via l'application Samsara Driver.
-
Demande de suivi : (Disponible pour les clients participant à la bêta de Sécurité des Travailleurs) Dans les situations où la sécurité du conducteur est une préoccupation, vous pouvez demander que le conducteur effectue un suivi en utilisant l'application Samsara Driver. Le conducteur peut répondre rapidement par ou Envoyer SOS et notifier les administrateurs. Vous pouvez capter le statut de la demande depuis la zone d'activité du conducteur. Pour plus d'informations sur les fonctionnalités de sécurité des travailleurs, voir la bêta Sécurité des travailleurs.
L'en-tête du résumé du conducteur fournit des informations de base sur un conducteur. Dans le résumé du conducteur, vous pouvez voir l'image de profil du conducteur, si elle est définie dans le profil du conducteur, les filtres associés et le véhicule attribué. Vous pouvez également voir les détails concernant l'application conducteur Samsara à laquelle l'utilisateur est connecté, y compris la version de l'application, le système d'exploitation de l'appareil et le nom d'utilisateur.
Pour voir des détails supplémentaires associés au profil du conducteur, cliquer sur l'onglet Détails.
-
Paramètres : Voir toutes les informations du conducteur (nom, téléphone, numéro de licence et état de délivrance), Conformité (heure de début du DCE), Détails de connexion (identifiant de flotte et nom d'utilisateur), Informations sur le point d'attache et le transporteur (adresse du point d'attache et fuseau horaire), et une zone Avancée (statut du jeton d'authentification du conducteur). Pour modifier l'un des détails du conducteur, cliquer sur Modifier les paramètres.
-
Enregistrements : Voir les enregistrements du conducteur tels que les licences, les documents de dépistage de drogues et d'alcool pré-emploi, et les avis d'infraction. Ici, vous pouvez également gérer les qualifications (bêta) et ajouter de nouvelles qualifications.

Commentaires
0 commentaire
Cet article n'accepte pas de commentaires.