La página de detalles del conductor (Vista general > Conductor > Nombre del conductor) proporciona una vista centralizada de los datos de los conductores dentro del panel de Samsara. Incluye un resumen del conductor y pestañas dedicadas al Comportamiento del conductor, Estado en directo y Detalles. Esto ofrece a los gerentes de flota y equipos de operaciones una manera eficiente de acceder y administrar la información sobre los conductores.
Debajo del encabezado de la página del conductor, podrá ver su comportamiento. Esta página resalta estadísticas clave del comportamiento de conducción en forma de recuadros. Los recuadros solo aparecen cuando hay datos o incidentes relevantes disponibles.
-
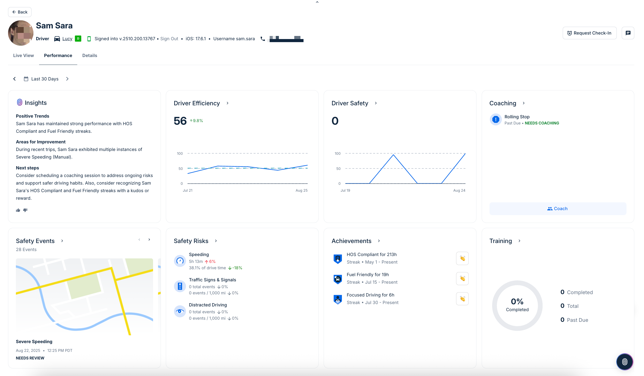
Perspectivas: Resume el comportamiento del conductor durante el período de tiempo seleccionado, destacando patrones notables, clasificaciones comparativas y áreas que pueden necesitar atención.
-
Eficiencia: Muestra una puntuación que refleja qué tan eficientemente el conductor está operando el vehículo. Las tendencias se muestran a lo largo del tiempo, con cambios porcentuales que destacan mejoras o declives. También puede hacer clic en este recuadro para ver el Informe de eficiencia de conducción y encontrar más información.
-
Seguridad de conducción: Rastrea la puntuación de seguridad del conductor, incluyendo cambios a lo largo de días o semanas. Esta sección hace énfasis en los comportamientos inseguros y su impacto en la calificación general de seguridad. También puede hacer clic en este recuadro para ver el View the Safety Report for a driver or vehicle y encontrar más información.
-
Asesoramiento: Muestra si el conductor tiene sesiones de asesoramiento programadas o si las necesita, según comportamientos recientes o riesgos señalados. Haga clic en cualquier incidente que requiera asesoramiento para comenzar una sesión de asesoramiento. Si no hay sesiones programadas, el recuadro confirma esta información.
-
Incidentes de seguridad: Lista los incidentes de seguridad registrados, como frenadas abruptas, colisiones u otros incidentes notables. Haga clic en cualquier incidente que necesite revisión para revisar los detalles del mismo.
-
Riesgos de seguridad: Desglosa comportamientos de conducción arriesgados en categorías como exceso de velocidad, infracciones de señales de tránsito y conducción distraída. Cada métrica incluye la duración o el recuento de incidentes, anotando los cambios porcentuales. Para obtener detalles adicionales, consulte los Informes de factores de riesgo de seguridad.
-
Logros: Destaca las rachas positivas y los hitos alcanzados por el conductor, como días consecutivos sin incidentes u otros logros. Si no se alcanza ninguno, la tarjeta indica
Sin rachas positivasoSin hitos.
La pestaña Estado en directo muestra la ubicación y el estado del conductor en tiempo real, incluido el historial de actividad y el mapa (últimas 24 horas), el estado de la ruta, además de enlaces rápidos a los informes de horas de servicio y actividad del conductor.
Desde esta página, también puede realizar las siguientes acciones:
-
Mensajes al conductor: Haga clic en el ícono
para enviar un mensaje al conductor a través de la aplicación Samsara Driver.
-
Solicitud de rastreo: (Disponible para clientes que participan en la versión beta de Seguridad para trabajadores) En situaciones donde la seguridad del conductor es una preocupación, puedes solicitar que el conductor responsa a una solicitud de rastreo en la aplicación Samsara Driver. El conductor puede responder rápidamente con o Enviar SOS y notificar a los administradores. Puede monitorear el estado de la solicitud desde el área de actividad del conductor. Para obtener más información sobre las funciones de seguridad para trabajadores, consulta la versión beta de las funciones de seguridad para conductores.
El encabezado de cada página proporciona un resumen con la información básica de un conductor. En el resumen del conductor, podrá ver la imagen de perfil correspondiente, si está definida, las etiquetas asociadas y el vehículo asignado. También podrá ver detalles sobre la aplicación Samsara Driver en la que el usuario inició sesión, incluida la versión de la aplicación, el sistema operativo del dispositivo y el nombre de usuario.
Para ver detalles adicionales asociados con el perfil del conductor, haga clic en la pestaña Detalles.
-
Configuración: Vea toda la información del conductor (nombre, teléfono, número de licencia y estado emisor), cumplimiento normativo (hora de inicio del ELD), detalles de inicio de sesión (identificador de flota y nombre de usuario), Información de la terminal y del transportista (dirección de la terminal y zona horaria), y un área avanzada (estado del token de identificación del conductor). Para modificar cualquiera de los detalles del conductor, haga clic en Editar configuración.
-
Registros: Vea los registros del conductor como licencias, documentos de pruebas de drogas y alcohol previos al empleo y notificaciones de infracción. Aquí también puede administrar cualificaciones profesionales (beta) y Agregar nuevas cualificaciones.

Comentarios
0 comentarios
El artículo está cerrado para comentarios.