Die Fahrer-Detailseite (Übersicht > Fahrer > Fahrername) bietet eine zentrale Ansicht der Fahrerdaten innerhalb des Samsara-Dashboards. Sie enthält eine Fahrerzusammenfassung und dedizierte Registerkarten für Fahrerleistung, Live-Ansicht und Details. Dies bietet Flottenmanager und Betriebsteams eine effiziente Möglichkeit, auf Fahrer-Einblicke zuzugreifen und diese zu verwalten.
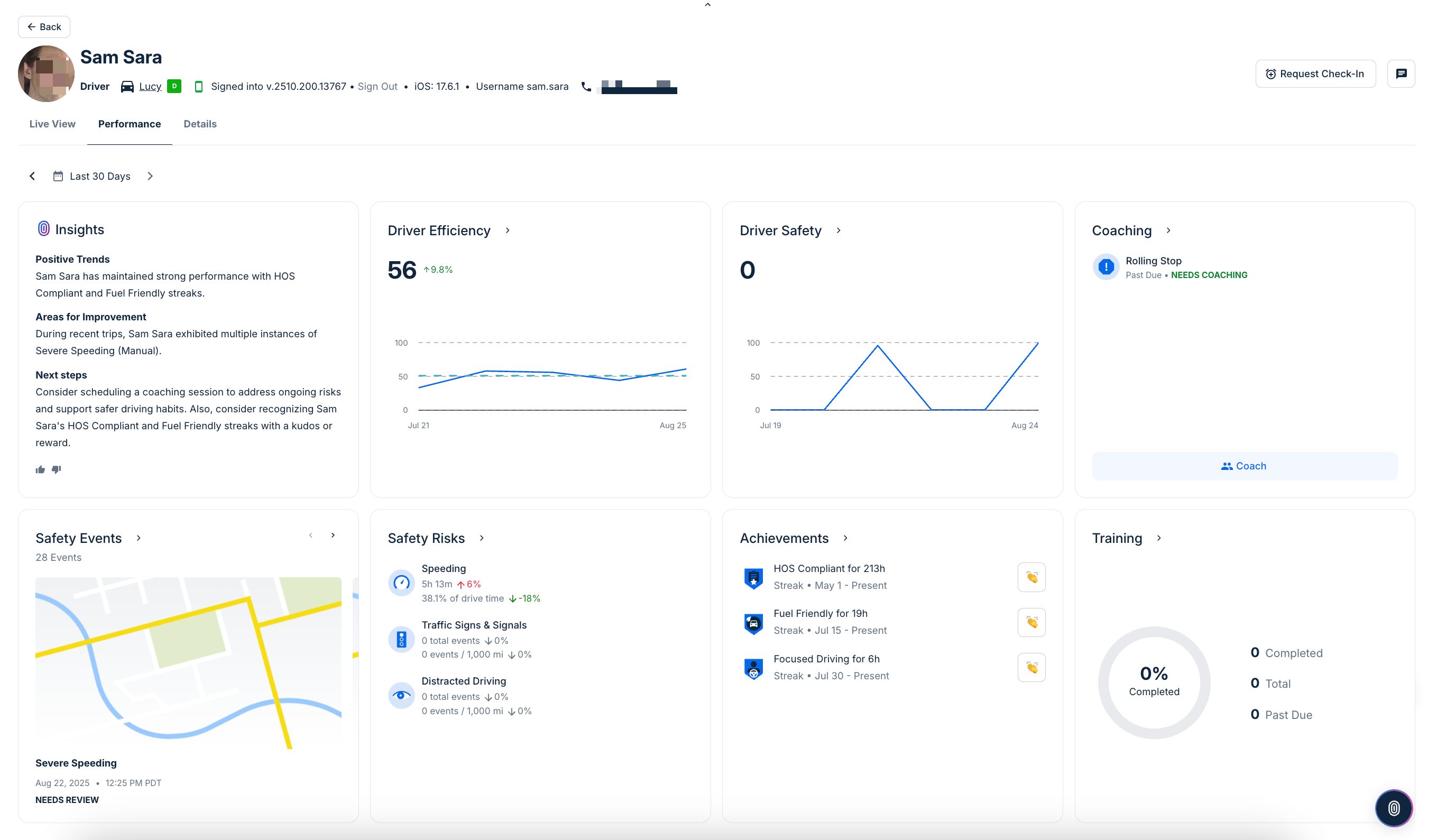
Unter der Fahrer-Überschrift können Sie die Fahrerleistung sehen. Diese Seite hebt wichtige Fahrleistungsstatistiken als Kacheln hervor. Kacheln erscheinen nur, wenn relevante Daten oder Ereignisse verfügbar sind.
-
Einblicke: Fasst die Fahrerleistung über den ausgewählten Zeitraum zusammen und hebt bemerkenswerte Muster, vergleichende Ranglisten und Bereiche hervor, die Aufmerksamkeit erfordern könnten.
-
Effizienz: Zeigt eine Punktzahl an, die widerspiegelt, wie effizient der Fahrer das Fahrzeug bedient. Trends werden im Laufe der Zeit angezeigt, wobei prozentuale Änderungen Verbesserungen oder Rückgänge hervorheben. Sie können auch auf diese Kachel klicken, um zu den Fahrereffizienzbericht zu springen.
-
Fahrersicherheit: Verfolgt die Sicherheits-Punktzahl des Fahrers, einschließlich Änderungen über Tage oder Wochen. Diese Karte betont unsicheres Verhalten und dessen Auswirkungen auf die allgemeine Sicherheitsbewertung. Sie können auch auf diese Kachel klicken, um Zeigen Sie den Sicherheitsbericht für einen Fahrer oder ein Fahrzeug an
-
Coaching: Zeigt an, ob Coaching-Sitzungen für den Fahrer geplant oder erforderlich sind, basierend auf aktuellem Verhalten oder markierten Risiken. Klicken Sie auf alle Ereignisse, die Coaching erfordern, um eine Coaching-Sitzung zu beginnen. Wenn keine Sitzungen geplant sind, bestätigt die Kachel diesen Status.
-
Sicherheitsereignisse: Listet aufgezeichnete Sicherheitsereignisse auf, wie starkes Bremsen, Kollisionen oder andere bemerkenswerte Vorfälle. Klicken Sie auf alle Ereignisse, die Prüfung erforderlich sind, um die Ereignisdetails zu überprüfen.
-
Sicherheitsrisiken: Unterteilt riskante Fahrverhalten in Kategorien wie Geschwindigkeitsüberschreitung, Verkehrszeichenverstöße und abgelenkte Fahrweise. Jede Metrik enthält die aufgewendete Zeit oder die Anzahl der Ereignisse, mit prozentualen Änderungen. Weitere Einzelheiten finden Sie im Berichte zu Sicherheitsrisikofaktoren.
-
Leistungen: Hebt Erfolgsserien und Meilensteine hervor, die der Fahrer erreicht hat, wie aufeinanderfolgende sichere Tage oder andere Erfolge. Wenn keine erreicht werden, gibt die Karte an
Keine ErfolgsserienoderKeine Meilensteine.
Die Registerkarte Live-Ansicht zeigt den Standort und Status der Fahrer in Echtzeit an, einschließlich Aktivitätshistorie und Karte (letzte 24 Stunden), Routenstatus sowie Schnellzugriffe auf Dienstzeit und Fahreraktivitätsberichte.
Von dieser Seite aus können Sie auch die folgenden Aktionen ausführen:
-
Fahrernachrichten: Klicken Sie auf das
Symbol, um eine Nachricht an den Fahrer über die Samsara Driver App zu senden.
-
Check-in anfordern: (Verfügbar für Kunden, die an der Worker Safety Beta teilnehmen) In Situationen, in denen die Sicherheit des Fahrers ein Anliegen ist, können Sie den Fahrer bitten, sich über die Samsara Driver App einzuchecken. Der Fahrer kann mit einem schnellen oder SOS senden antworten und Administratoren benachrichtigen. Sie können den Status der Anfrage im Fahrer-Aktivitätsbereich überwachen. Für weitere Informationen zu Sicherheitsfeatures für Arbeiter siehe die Worker Safety Beta.
Die Fahrerzusammenfassungsüberschrift bietet grundlegende Informationen über einen Fahrer. In der Fahrerzusammenfassung können Sie das Fahrerprofilbild sehen, falls im Fahrerprofil definiert, zugehörige Gruppen und zugewiesenes Fahrzeug. Sie können auch Details über die Samsara Driver App einsehen, in die der Benutzer eingeloggt ist, einschließlich der App-Version, des Betriebssystems des Geräts und des Benutzernamens.
Um zusätzliche Details im Zusammenhang mit dem Fahrerprofil anzuzeigen, klicken Sie auf die Registerkarte Details.
-
Einstellungen: Alle Fahrerinformationen anzeigen (Name, Telefon, Lizenznummer und ausstellender Staat), Compliance (ELD-Startstunde), Anmeldedetails (Flotte-ID und Benutzername), Terminal- & Spediteurinformationen (Heimatterminal-Adresse und Zeitzone) und ein erweiterter Bereich (Fahrer-ID-Token-Status). Um Details des Fahrers zu ändern, klicken Sie auf Einstellungen bearbeiten.
-
Protokolle: Fahrerdaten wie Lizenzen, Vorbeschäftigungs-Drogen- und Alkohol-Dokumente und Zitate anzeigen. Hier können Sie auch Qualifikationen verwalten (Beta) und neue Qualifikationen hinzufügen.

Kommentare
0 Kommentare
Zu diesem Beitrag können keine Kommentare hinterlassen werden.